Configurar KPI de gráficos
Aprenda a configurar los KPI de gráficos de Estadísticas a través de la aplicación web.¿Qué son los KPI?
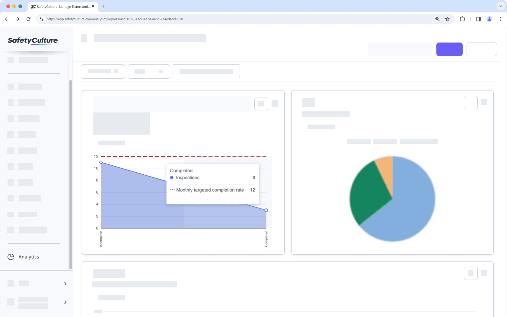
Los indicadores clave de rendimiento (KPI, por sus siglas en inglés) son marcadores cuantificables para calibrar el éxito de su equipo y medir el progreso a medida que avanza hacia un objetivo en mente. Con Estadísticas, puede configurar los KPI de su organización para identificar y establecer fácilmente objetivos a medida que avanza hacia su meta.

Tenga en cuenta que la configuración de un indicador KPI no está disponible para los tipos de gráficos "Circular", "Tabla" y "Doble eje".
Configurar el KPI de un gráfico
Seleccione
Estadísticas en el menú de la izquierda.
Click
en la esquina superior derecha del gráfico.
Seleccione Ajustes de gráficos, y luego seleccioneConfiguración de KPI.
En la ventana emergente, añada un nombre y un valor objetivo que se mostrará como una línea de indicador en el gráfico.
Dependiendo del tipo de gráfico, puede activar la opción «Actualizar colores del gráfico» para indicar si los valores están por encima o por debajo del KPI objetivo.
Para el gráfico de «Tabla cronológica», puede seleccionar entre «Números codificados por colores» e «Iconos» para mostrar si se alcanza o no el objetivo.
Haga clic en Guardar, después haga clic en Guardar gráfico en la parte superior derecha de la página.
Haga clic en Guardar en la parte superior derecha de la página para guardar los cambios en su panel.
¿Esta página le fue de ayuda?
Gracias por hacérnoslo saber.